VMware Aria Operations 8.12 (and SaaS): What's New with Search?!
- Brock Peterson

- Jun 19, 2023
- 2 min read
VMware recently dropped Aria Operations 8.12 and Aria Operations SaaS (April 2023). We've already discussed a few things here, including what's new in Automation Central. The formal announcement blog from VMware can be found here. In this blog, we'll explore the new search capabilities, giving us much more flexibility in searching for objects, object types, metrics, and more.
On the left I've highlighted the search function in Aria Operations 8.10, giving us the ability to search for objects, object types, dashboards, reports, and more. An example might look something like this.

Now, in Aria Operations (8.12) and Aria Operations SaaS (April 2023), they've given us more, much more!

Clicking in the search box now gives us the search options, including a new one for Metrics, as well as a link for Search Help at the bottom. This was eye opener to me, I didn't even know we could previously search for dashboards, reports, and the like. Additionally, once selected you will be prompted for suggestions, which can be quite helpful.

Let's explore the new option here: metric. Select metric and you will be prompted for the metric you want, against the object type you want.

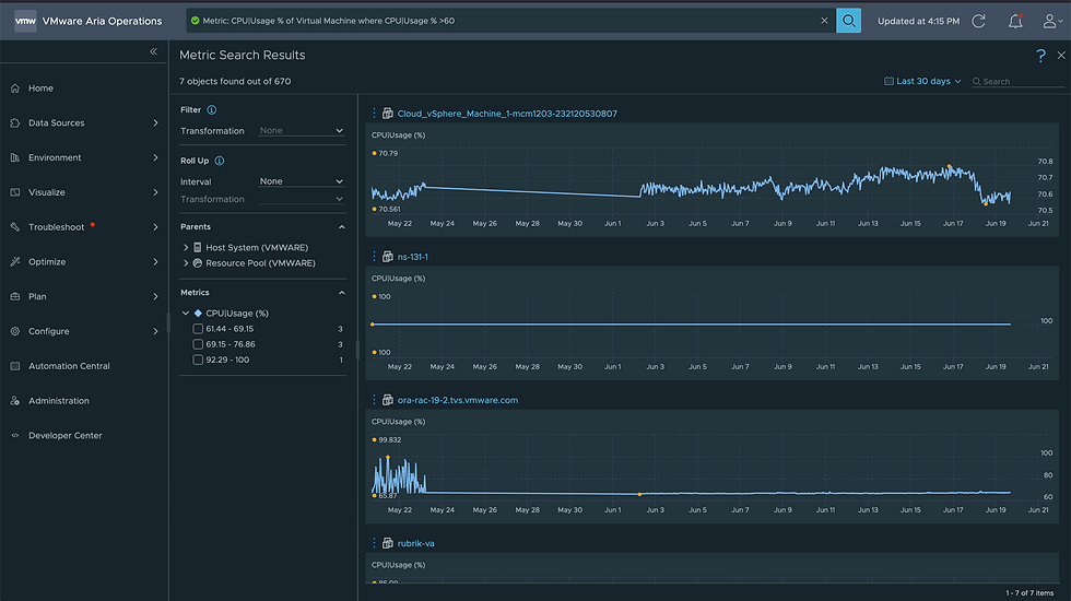
I now have CPU Usage (%) for all VMs in my environment, with the ability to make transformations, adjust the time range, filter for VMs on a certain ESXi Host, and more. But there's much more the search can do, here's another example showing all VMs with CPU Usage (%) greater than 60%. This might be useful when trying to track down VMs consuming CPU on a particular ESXi Host.

We also now have the ability to search for multiple metrics. Here I'll be looking for VMs that are consuming both CPU and Memory, giving you the ability to find hot spots in real time.

Beyond metrics, we can also search for properties. Here I'm searching for all Windows VMs in order to quickly see Versions, what ESXi Hosts they are on, and more.

The ability to search for objects, objects types, metrics, properties, dashboards, views and more is just one of the many great new features in Aria Operations 8.12 and Aria Operations SaaS (April 2023). For more information on it, explore Yogita Patil's blog, she is a Senior Technical Marketing Architect at VMware.
Another great resource, is the What's New video on the VMware Aria Cloud Management YouTube channel, check it out here.




Comments