Aria Operations Super Metric for VM Guest Filesystem/Drive Free %
- Brock Peterson

- Feb 13, 2025
- 1 min read
Updated: Feb 17, 2025
Aria Operations does a nice job of getting Guest Filesystem/Drive related metrics, specifically Total Capacity, Utilization, and Utilization (%).

If you Activate the Instanced State for these metrics you'll get them for filesystem/drive instances, think Windows drives (D:\, E:\, ...) and Linux Filesystem (/, /boot, /tmp, ...)

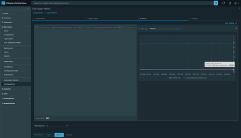
You'll notice there are metrics for File System Free, but none for File System Free %, which is what I want. So, let's create a Super Metric. First give it a Name and Description.

Then bind it to the Object Type you want, in this case VMs.

Then create your formula. I'm looking for Free Space %, so my formula looks like this.

I've taken ((Total Capacity - Used Capacity) / Total Capacity ) x 100, to get my value. You can always Validate and Preview your Super Metric by clicking those buttons bottom right.
In the last step, you tell it which Policies to enable the Super Metric in.

After 5m, our Super Metric is created and looks like this.

And in this case, Free Space is 68.57%, whereas Used Space is 31.43%, adding up to 100%.
Unfortunately, we can't simply Activate Instanced State for this Super Metric to get it for all filesystems/drives. But, you could create a Super Metric for each if you'd like, ie one for C:\ drive, D:\ drive, E:\drive, etc. While this is generally finite for Windows drives (26), there could be an infinite number of Linux Filesystems. I've opened a feature request for Super Metric Instanced State support, for now this is as close as we can get. If you'd like this Super Metric you can get it here, enjoy!




Comments